Tech Preview: VMware Aria Business Insights

Tech Preview: VMware Aria Business Insights

Tech Preview: VMware Aria Business Insights

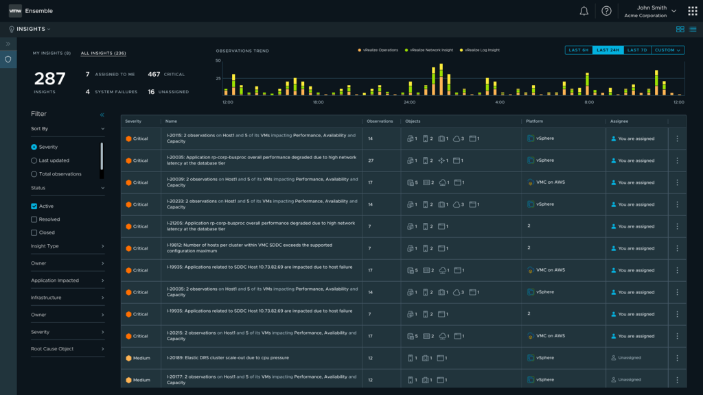
VMware Aria Hub – previously Project Ensemble – is VMware’s app-centric, common data platform for cloud management uniting different personas in a single collaborative user interface. Today, we are excited to announce the tech preview of a new capability within VMware Aria Hub called VMware Aria Business Insights. VMware Aria Business Insights is an intelligent … Continued The post Tech Preview: VMware Aria Business Insights appeared first on VMware Cloud Management.


VMware Social Media Advocacy

Hinterlasse einen Kommentar

Webseite erstellt mit WordPress.com.

Nach oben ↑