Capture VM Rightsizing Data with the Aria…

Capture VM Rightsizing Data with the Aria Operations API

Capture VM Rightsizing Data with the Aria…

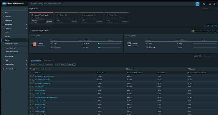
One of the main pillars of Aria Operations is Capacity Planning: Assesssing, Reclamation, and Rightsizing. Rightsizing gives us visibility into capacity available to be reclaimed, should we rightsize our VMs. It presents that data at the Datacenter and Cluster levels via the UI, but it’s also […]


Broadcom Social Media Advocacy

Hinterlasse einen Kommentar

Webseite erstellt mit WordPress.com.

Nach oben ↑