Orphaned Disks via API in VCF Operations _…

Orphaned Disks via API in VCF Operations _ brockpeterson.com

Orphaned Disks via API in VCF Operations _…

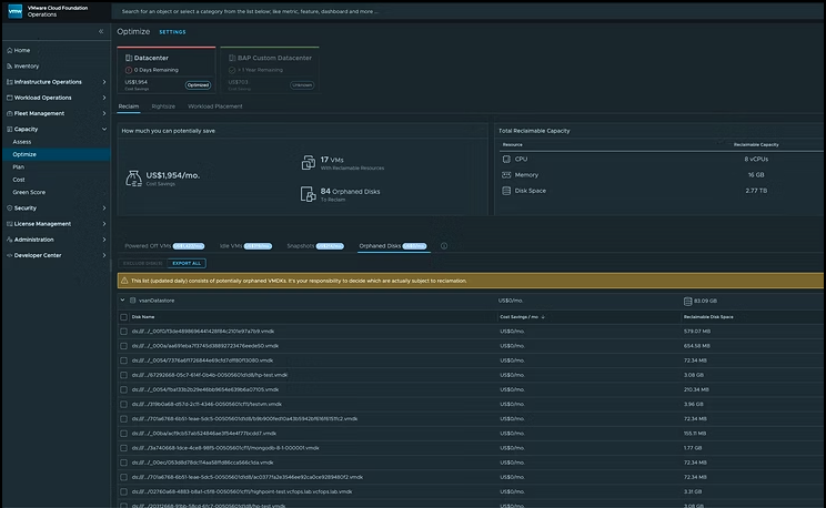
VCF Operations has several Capacity related features, including the ability to reclaim Powered Off VMs and Idle VMs, remove VM Snapshots, and find Orphaned Disks. In product it looks like this (all screenshots in this blog are taken from 9.0.1). You can export the list of Orphaned Disks via […]


Broadcom Social Media Advocacy

Hinterlasse einen Kommentar

Webseite erstellt mit WordPress.com.

Nach oben ↑